大唐王灘發電廠膜法海水淡化技術的應用
1、電廠簡介
大唐王灘電廠隸屬于大唐發電集團,位于河北省唐山市京唐港經濟開發區內,毗鄰渤海。2003年2月開工建設,一期工程安裝2×600MW國產亞臨界凝氣式燃煤發電機組。其采用各種先進工藝,是一座節能環保型現代化濱海電廠,由于建在海邊荒廢灘涂地上和煤炭基地附近,具有合理有效使用土地、燃料和海水資源的優勢。王灘電廠采用海水直流冷卻方式,使發電機組冷卻不再使用冷卻塔,使用過的海水又匯入自然河流回歸大海,可節約大量淡水資源,既經濟、環保,管理成本也低;鍋爐補給水和其他工業用水由反滲透海水淡化技術獲取,生活及消防用水由開發區自來水廠供應,這些水資源綜合利用先進工藝,有利于環境的保護,各項指標既達到國家環保控制要求,也響應了國家節能減排的號召。
2、王灘電廠原海水溫度和水質
由于王灘電廠地處渤海, 水溫變化受北方大陸性氣候影響,表層海水溫度一年四季變化較大, 2月在0℃左右,8月達25℃左右,如圖2所示唐山近海表層海水溫度變化圖。海水溫度的波動將直接影響到后續反滲透系統的出力、能耗和回收率,是一個非常重要的影響海水淡化系統運行的因素。由于周期性漲/退潮,海水中夾帶大量泥沙,濁度變化較大,最高達90NTU,通常在10-15NTU,如圖3所示。這對環渤海地區的已建或即將建設的海水淡化廠的預處理系統提出了挑戰。
![]() |
圖2 唐山近海表層海水溫度變化
![]() |
圖3 王灘電廠原海水濁度
![]() |
表1 王灘電廠原海水一次水質分析
3、王灘電廠海水淡化系統介紹
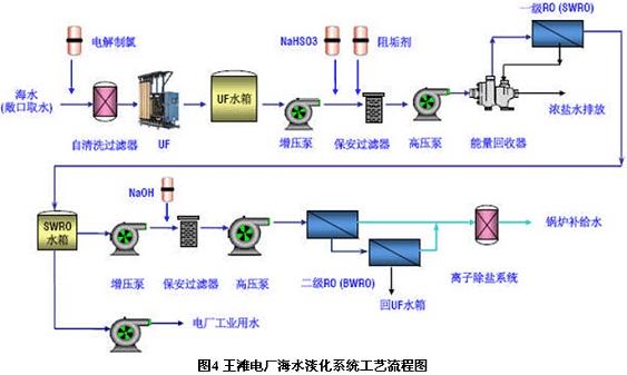
王灘電廠海水淡化系統匯集了多項世界最新的膜法海水淡化技術,借鑒了國外反滲透海水淡化工程中的一些先進經驗,創造了多項中國第一,其系統的工藝流程如圖4。
![]() |
4、超濾(UF)系統
對于王灘電廠海水淡化項目,在系統設計階段,國內尚沒有任何海水淡化反滲透系統采用超濾作為預處理,因此王灘電廠和工程公司從2005年2月至2005年5月進行了為期3個月中試,試驗結果表明自清洗過濾器+超濾作為海水淡化反滲透系統的預處理是可行的。此預處理中采用了Omexell壓力式中空纖維超濾膜元件SFP2660,其材質為聚偏氟乙烯(PVDF),過濾精度為0.03μm。在兩年運行過程中,超濾系統產水的SDI 值基本保持在3以下,為后續反滲透系統提供了有效的保護。超濾膜投運以來總共進行了兩次在線化學清洗(CIP),平均一年一次。通過兩年運行分析,超濾與傳統的預處理相比較具有以下優勢:
占地面積小,現場布局整潔,運行維護方便。
自動化程度高,控制調節方便。
產水SDI 值不隨進水濁度的變化而波動,抗沖擊能力強。
節省化學品消耗,運行成本低。
有機物去除率高
![]() |

使用微信“掃一掃”功能添加“谷騰環保網”