市政污泥集中處理系統
隨著我國城市化進程的加快,城市污水處理率逐年提高,城市污水處理廠的污泥產量也急劇增加。當前污泥具有產量大,堆放占地面積大,直接填埋則會使填埋場提前報廢。微生物、病原體含量高,不加處理,會污染食物鏈等問題。污泥處理迫在眉睫。
北京機電院高公司通過引進發達國家先進技術結合自身在固廢處理技術上的多年研究,設計出含干化、焚燒、余熱利用、尾氣治理的完整的污泥成套處理系統。使市政污泥處理真正達到了減量化、穩定化、無害化、資源化。排放達到國家GB18485-2001《生活垃圾焚燒污染控制標準》。
核心技術:
流化床焚燒爐為引進國外成熟污泥焚燒爐型,關主件進口,其它配件國產化。焚燒范圍廣,可焚燒含水率30~80%的污泥。爐內沒有機械傳動部件,機械故障少。爐料沸騰區域設置高耐磨性材料控制爐內磨損。通過高度自動化控制,及石英砂床料大量蓄熱,避免了床的急冷急熱現象,使焚燒爐保證長時間穩定運行。
設計工藝:
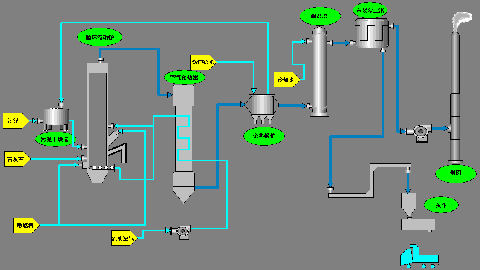
主要設備:干化設備+流化床焚燒爐+余熱利用+尾氣處理
余熱利用:高溫空氣換熱器+余熱鍋爐
尾氣凈化:半干法脫酸+活性炭吸附+高效袋式除塵器
工藝流程圖 |
系統特點:
1. 根據流化床焚燒技術和已有的污泥干化技術的經驗,把相對獨立的污泥干化和焚燒過程有機地融合在一起。根據具體泥質,計算出污泥在流化床自持燃燒的所需熱值,以此為依據設計污泥干化工藝。干化工藝利用焚燒所產生的余熱,整個系統基本不需要外加熱源。
2. 流化層內粒子處于激烈運動狀態,粒子與氣體之間的傳質與傳熱速度很快,單位面積的處理能力很大。適用于大型化發展。
3. 由于載體本身可以蓄存大量熱量,并且處于流動狀態,所以床層反應溫度均勻,很少發生局部過熱現象,控制NO 等產生。
4. 流化床的結構簡單,沒有機械傳動部件,機械故障少,建造費用低。
5. 空氣過剩系數較低,熱效率高。
6. 實現爐內脫硫,簡化尾氣處理工藝,節省占地面積。
主要技術參數:
處理能力:100~400噸/日
焚燒溫度:800~900度
有毒有害物質破除率:≥99.99%
焚燒殘渣的熱灼減率:< 5%

使用微信“掃一掃”功能添加“谷騰環保網”