雙回路濕法脫硫工藝
一、雙回路濕法脫硫工藝原理
(一)湍(tuan)流傳質技術
湍流(liu)(liu)(liu)傳質技術是利用流(liu)(liu)(liu)體(ti)力(li)學和氣體(ti)動力(li)學原理,通過高(gao)速(su)氣液(ye)(ye)對流(liu)(liu)(liu)產生氣液(ye)(ye)旋轉翻(fan)覆的(de)湍流(liu)(liu)(liu)空間。在高(gao)速(su)湍流(liu)(liu)(liu)區,經過對煙(yan)氣流(liu)(liu)(liu)速(su)、漿(jiang)(jiang)液(ye)(ye)量和噴射高(gao)度的(de)有效(xiao)控制,通過豎噴噴嘴獲得分布(bu)均勻的(de)漿(jiang)(jiang)液(ye)(ye)顆(ke)粒,氣、液(ye)(ye)、固三相充分接觸,迅速(su)完(wan)成傳質過程(cheng),從而達(da)到氣體(ti)凈化(hua)的(de)目的(de)。
(二)噴嘴的獨特(te)構(gou)造
噴嘴的構造直接(jie)影響(xiang)吸收(shou)液(ye)滴(di)與(yu)(yu)煙(yan)氣的接(jie)觸面積以及(ji)吸收(shou)液(ye)與(yu)(yu)SO2的反應速度,進而影響(xiang)脫(tuo)硫效果。
二、雙回路濕法脫硫工藝組成
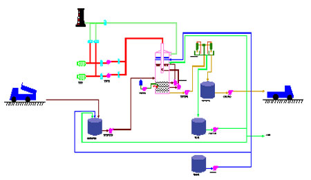
雙回路豎(shu)噴濕法脫(tuo)硫工(gong)藝煙氣脫(tuo)硫系(xi)(xi)統(tong)(tong)包括(kuo):煙氣系(xi)(xi)統(tong)(tong)、二氧化硫吸收(shou)系(xi)(xi)統(tong)(tong)、吸收(shou)劑(ji)漿液制備系(xi)(xi)統(tong)(tong)、石膏漿液脫(tuo)水(shui)系(xi)(xi)統(tong)(tong)、工(gong)藝水(shui)系(xi)(xi)統(tong)(tong)、排水(shui)系(xi)(xi)統(tong)(tong)、廢水(shui)系(xi)(xi)統(tong)(tong)。各系(xi)(xi)統(tong)(tong)的功能詳(xiang)細(xi)如下(xia):
(一)煙氣系統
煙(yan)(yan)(yan)(yan)氣(qi)系(xi)統是脫硫預處理的(de)(de)煙(yan)(yan)(yan)(yan)氣(qi)所要(yao)經過的(de)(de)通道,包括(kuo)原(yuan)煙(yan)(yan)(yan)(yan)氣(qi)煙(yan)(yan)(yan)(yan)道,凈煙(yan)(yan)(yan)(yan)氣(qi)煙(yan)(yan)(yan)(yan)道、旁(pang)路煙(yan)(yan)(yan)(yan)道以(yi)及煙(yan)(yan)(yan)(yan)道上的(de)(de)相關附件。當(dang)FGD裝(zhuang)置運(yun)行(xing)時,從鍋(guo)爐引(yin)風機(ji)后引(yin)出(chu)的(de)(de)原(yuan)煙(yan)(yan)(yan)(yan)氣(qi)通過風機(ji)升壓后噴(pen)水降(jiang)溫進入雙回路塔。在塔內脫硫煙(yan)(yan)(yan)(yan)氣(qi)凈化(hua),經除(chu)霧器除(chu)去水霧后,接入主體發(fa)電工程的(de)(de)煙(yan)(yan)(yan)(yan)道經煙(yan)(yan)(yan)(yan)囪排入大氣(qi)。設(she)置旁(pang)路擋板門,當(dang)鍋(guo)爐啟動、異常煙(yan)(yan)(yan)(yan)溫、FGD裝(zhuang)置故障、檢修停(ting)運(yun)時,煙(yan)(yan)(yan)(yan)氣(qi)由旁(pang)路擋板經煙(yan)(yan)(yan)(yan)囪排放。
(二)二氧(yang)化硫吸收系統
預處(chu)理(li)煙(yan)(yan)氣(qi)(qi)(qi)經(jing)(jing)風機(ji)提升壓頭后,由(you)上至下進(jin)入雙回路塔(ta)的(de)(de)(de)高(gao)速吸(xi)(xi)收(shou)區,煙(yan)(yan)氣(qi)(qi)(qi)與(yu)噴嘴中噴出的(de)(de)(de)吸(xi)(xi)收(shou)漿液逆向高(gao)速碰撞,形(xing)成(cheng)(cheng)了湍流層,煙(yan)(yan)氣(qi)(qi)(qi)穿(chuan)過(guo)該層時,與(yu)吸(xi)(xi)收(shou)劑發生化(hua)(hua)(hua)學反應,從而除去煙(yan)(yan)氣(qi)(qi)(qi)中的(de)(de)(de)二(er)氧化(hua)(hua)(hua)硫,煙(yan)(yan)氣(qi)(qi)(qi)轉彎(wan)在低速吸(xi)(xi)收(shou)區進(jin)行二(er)次(ci)脫硫,經(jing)(jing)過(guo)凈(jing)化(hua)(hua)(hua)的(de)(de)(de)煙(yan)(yan)氣(qi)(qi)(qi)經(jing)(jing)塔(ta)內除霧(wu)器除霧(wu)后進(jin)入凈(jing)煙(yan)(yan)氣(qi)(qi)(qi)煙(yan)(yan)道后排放。而吸(xi)(xi)收(shou)反應后的(de)(de)(de)吸(xi)(xi)收(shou)液由(you)自重下落到雙回路塔(ta)下部的(de)(de)(de)漿液池,與(yu)不斷鼓入的(de)(de)(de)氧化(hua)(hua)(hua)空氣(qi)(qi)(qi)充分氧化(hua)(hua)(hua),生成(cheng)(cheng)石膏(gao)進(jin)行排放。為防止(zhi)二(er)水(shui)硫酸(suan)鈣沉淀(dian)在雙回路塔(ta)漿液池內設置(zhi)攪拌器。
化學(xue)方程式為(wei):
吸收反應(ying): 2CaCO3+H2O+2SO2=2CaSO3·1/2H2O+2CO2 ↑
氧(yang)化反應: 2CaSO3·1/2H2O+O2+3H2O=2CaSO4·2H2O ↓
(三(san))吸收劑漿(jiang)液制備系統
采用商品(pin)石(shi)灰石(shi)粉(fen)配制成石(shi)灰石(shi)漿(jiang)做為吸(xi)收(shou)劑。石(shi)灰石(shi)粉(fen)從粉(fen)倉下部稱(cheng)重(zhong)后(hou)進入吸(xi)收(shou)劑漿(jiang)液槽與工藝水配置成成品(pin)漿(jiang)液送至雙回(hui)路塔進行(xing)吸(xi)收(shou)反應。
(四(si))石膏(gao)漿液脫水系統
脫(tuo)(tuo)硫(liu)系(xi)統(tong)設有脫(tuo)(tuo)水系(xi)統(tong),包括石膏旋流器一級(ji)脫(tuo)(tuo)水系(xi)統(tong),石膏真空(kong)皮(pi)帶脫(tuo)(tuo)水機二(er)級(ji)脫(tuo)(tuo)水系(xi)統(tong)。雙回路(lu)塔排出漿液為(wei)石膏(CaSO4·2H2O)和其他鹽類的混合(he)液,包括MgSO4、MgCl2、CaCl2、NaSO4、NaCl、石灰(hui)石(CaCO3)、氟化(hua)鈣(CaF2)、和灰(hui)份等(deng)組成。
(五)工藝水(shui)系統(tong)
脫硫(liu)系(xi)統設置工藝水(shui)系(xi)統,滿足脫硫(liu)系(xi)統內所有(you)需要(yao)工藝水(shui)的(de)用(yong)戶。
(六)排水系統
脫硫系統正常(chang)運(yun)行時的(de)漿(jiang)液管和(he)漿(jiang)泵,在停運(yun)時后沖洗的(de)沖洗廢水收(shou)集在地坑中。收(shou)集在地坑中的(de)漿(jiang)液返回脫硫系統回收(shou)利用。
(七)廢水系統
來自石膏旋(xuan)流器溢流的部(bu)分(fen)漿液(ye)(ye)和(he)石膏皮帶脫水機濾液(ye)(ye)送入(ru)脫水系(xi)統地坑。部(bu)分(fen)漿液(ye)(ye)進入(ru)廢(fei)水系(xi)統,部(bu)分(fen)漿液(ye)(ye)送至吸(xi)收劑制備系(xi)統,部(bu)分(fen)漿液(ye)(ye)返(fan)回(hui)雙回(hui)路塔(ta)重復利用。
工藝流程 |
三、雙回路濕法脫硫工藝的特點
雙(shuang)回路塔(ta)除脫(tuo)硫效(xiao)率與(yu)空(kong)塔(ta)技術一致外,具有液氣(qi)比小、大口徑(jing)霧化噴嘴設(she)計等技術優勢。從技術經濟(ji)、適(shi)應性方面綜合考慮,還具有如下顯著特點:
(一) 投資和運行(xing)成本(ben)低(di)
與噴淋塔(ta)相(xiang)比,減少(shao)了(le)(le)(le)2—3層聯(lian)管噴淋層,也相(xiang)應減少(shao)了(le)(le)(le)等(deng)量(liang)的(de)漿液循環泵;較(jiao)低(di)的(de)液氣比降低(di)了(le)(le)(le)雙回路塔(ta)的(de)高度、減少(shao)了(le)(le)(le)占地(di)面積、減少(shao)了(le)(le)(le)工藝(yi)水的(de)消耗;由于只使用(yong)一層噴淋聯(lian)管,噴嘴使用(yong)量(liang)降低(di)75%。綜合比較(jiao),投資(zi)減少(shao)15%-20%,減少(shao)運(yun)行(xing)電耗30-35%,總運(yun)行(xing)成(cheng)本(ben)降低(di)20%-25%。
(二) 占地(di)面積小,適合(he)于老廠改造
該脫(tuo)硫系統占地面積小、高度低、布置緊湊、安裝(zhuang)簡(jian)便,特別適(shi)合預留(liu)空間小、現場位置有限的已建電廠(chang)脫(tuo)硫技術改造項(xiang)目(mu)。
(三) 結構簡單,便于運行和維修保養
系統(tong)(tong)的(de)故障主要就(jiu)是噴淋系統(tong)(tong)故障,反(fan)映在噴淋管(guan)道和(he)噴嘴的(de)堵塞。本(ben)系統(tong)(tong)高速(su)湍流吸(xi)(xi)收(shou)區(qu)只使用1-3只大口徑噴嘴,安裝方式(shi)為套管(guan)抽拉(la)式(shi),一旦系統(tong)(tong)出現(xian)故障,可從外側將(jiang)噴淋管(guan)抽出更換(huan);低(di)速(su)吸(xi)(xi)收(shou)區(qu)采用大口徑球形(xing)噴嘴,也采用套管(guan)抽拉(la)式(shi)安裝方式(shi),大大降低(di)了維(wei)修(xiu)難度,減少維(wei)修(xiu)時間,有效解決了系統(tong)(tong)維(wei)護對主機運(yun)行的(de)影(ying)響(xiang)。
(四) 采用新型復合材料
防(fang)腐和和耐(nai)(nai)(nai)高溫(wen)是(shi)雙(shuang)(shuang)回路塔設計需(xu)要重點克服的兩個難(nan)點,特別是(shi)在雙(shuang)(shuang)回路塔的煙氣入口(kou)和出口(kou)處(chu),往往需(xu)要采用(yong)(yong)高性能不銹鋼作為煙道內襯(chen),價格(ge)昂貴且施工(gong)和維護(hu)困難(nan)。本系統在煙氣入口(kou)的高速湍(tuan)流區采用(yong)(yong)耐(nai)(nai)(nai)溫(wen)玻璃鋼為主(zhu)材、內襯(chen)高分(fen)子(zi)耐(nai)(nai)(nai)磨、耐(nai)(nai)(nai)高溫(wen)、耐(nai)(nai)(nai)腐蝕材料,具有(you)使用(yong)(yong)壽命長的特點,可以處(chu)于基(ji)本免(mian)維護(hu)工(gong)作狀態(tai)。
(五(wu)) 脫硫劑選擇性強
在脫硫劑的使(shi)用上,除石(shi)灰(hui)石(shi)粉外(wai),可以根據當(dang)地的資源條件靈活選擇,包括化工企(qi)業的堿性(xing)廢料,能使(shi)用多(duo)種脫硫劑包括石(shi)灰(hui)、燒堿溶液(ye)、電廠沖渣水、電石(shi)渣、白云(yun)石(shi)、蘇打、氧(yang)化鎂/氫氧(yang)化鎂溶液(ye)、廢鋼(gang)渣、廢液(ye)氨、紙廠黑液(ye)等堿性(xing)物質,可以大大降低(di)系統的運(yun)行成本。
(六) 工藝方案(an)選擇靈活
針(zhen)對(dui)每個項目的具體情況,可采用并聯、串聯組(zu)合設計,即:對(dui)場地小、幾(ji)臺小機(ji)組(zu)同時(shi)脫硫,可選(xuan)擇“幾(ji)爐(lu)一塔”的工(gong)藝方(fang)案;在(zai)場地充裕(yu)、機(ji)組(zu)較(jiao)大(da)(da)、脫硫改造(zao)工(gong)程資金(jin)不太充裕(yu)的情況下,可選(xuan)擇“一爐(lu)兩(liang)塔”工(gong)藝方(fang)案;真(zhen)正做到“度(du)(du)身定做”,最大(da)(da)限(xian)度(du)(du)滿足政府和(he)企業(ye)的客觀需(xu)求。
(七) 對工(gong)況(kuang)變化的(de)適應能(neng)力強
煙氣脫(tuo)硫系(xi)統(tong)的(de)(de)設計(ji)依據,來(lai)源于業主(zhu)的(de)(de)設計(ji)條(tiao)件。設計(ji)條(tiao)件要(yao)(yao)求(qiu)脫(tuo)硫系(xi)統(tong)有一定的(de)(de)設計(ji)余量,以適(shi)應主(zhu)機系(xi)統(tong)、煤種(zhong)變化等運行(xing)環境的(de)(de)變化。主(zhu)機系(xi)統(tong)運行(xing)負荷、煤種(zhong)、煤的(de)(de)二(er)氧化硫含量變化,都對脫(tuo)硫子(zi)系(xi)統(tong)提出了(le)適(shi)應性的(de)(de)要(yao)(yao)求(qiu)。但預留太大能(neng)力,會造(zao)成投(tou)資的(de)(de)大幅度增加;能(neng)力預留不(bu)夠(gou),滿足不(bu)了(le)實際(ji)運行(xing)的(de)(de)需要(yao)(yao)。
本工藝系統在工藝設(she)計(ji)上,在投資增加不多前提下,充(chong)分考慮了脫(tuo)硫(liu)系統的適應能力,根據煙氣量和煙氣中二氧化(hua)硫(liu)含量的變化(hua),對系統進行分級控制,保證系統在滿足(zu)設(she)計(ji)要求前提下,可以上下浮動30%。
四、雙回路脫硫工藝存在的缺陷
雙回路(lu)濕法脫硫(liu)工藝中(zhong)存在(zai)著一(yi)些(xie)技術缺點:
第(di)一,雙回(hui)路濕法脫硫(liu)工藝的(de)高(gao)速吸收(shou)區的(de)阻(zu)力比較(jiao)大,大約在1500Pa-2000Pa左(zuo)右(you),系統(tong)阻(zu)力比噴淋(lin)空塔的(de)阻(zu)力要大1000Pa左(zuo)右(you),所選用的(de)風機的(de)壓頭要求比較(jiao)高(gao)。
第二,雙回路濕法脫(tuo)硫工藝采用新型復合材料,主要(yao)采用耐溫玻(bo)璃(li)鋼為(wei)主材、內襯高分子耐磨、耐高溫、耐腐蝕材料,但是玻(bo)璃(li)鋼本(ben)身材質存在(zai)一些(xie)缺陷,比如材質比較脆,韌性(xing)和剛性(xing)都不大等。
雖然(ran)雙(shuang)回路(lu)濕法(fa)脫硫工藝存在著以上缺(que)點,但是(shi)與其優點相比較來說(shuo)顯得非(fei)(fei)常(chang)微(wei)不(bu)足道,所以推廣(guang)使用雙(shuang)回路(lu)豎噴濕法(fa)脫硫工藝是(shi)具有非(fei)(fei)常(chang)重要的現實(shi)意義。

使用微信“掃一掃”功能添加“谷騰環保網”