北京北科環保堿液法煙氣脫硫技術
更新時間:2011-06-03 10:16
來源:北京北科環境工程有限公司
作者:
閱讀:3378
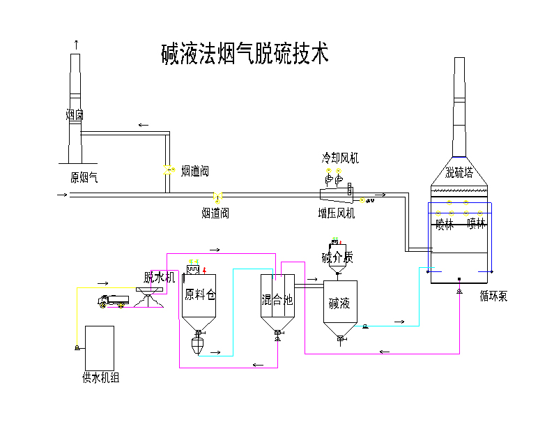
堿液法煙氣脫硫技術
堿液煙氣脫硫技術是我公司結合國內外先進技術,開發研制的適合中國國情的一種新型濕法燒結煙氣脫硫技術,該技術現已獲批1項國家發明和1項實用新型專利。
堿液法脫硫工藝原理
煙氣由脫硫塔下部進入塔內,與塔上部噴淋的脫硫劑接觸反應,在塔內經多層噴嘴噴淋碰撞,使脫硫劑與煙氣中的SO2加速反應,實現對SO2脫除。凈化后的煙氣,從脫硫塔的上部煙囪出口排出。底部溶液經循環泵再次泵入脫硫塔噴淋裝置繼續參加反應,而部分反應后的脫硫溶液排入混合池再生。至此形成完整的系統循環。
![]() |
堿液法脫硫工藝技術特點
1、對工況變化適應性強,煙氣中的水份對系統運行無影響;
2、塔內安裝多層噴頭提高了脫硫效率和穩定性,脫硫率大于95%,同時可去除HCl、HF等;
3、鈣硫比低,脫硫用料省;
4、不結垢,流動順暢,循環所需功率低;
5、脫硫劑供應和廢料處理可遠距離設置及輸送。
堿液法脫硫系統的優點
1、現場占地面積小(脫硫塔和物料處理可分開設置);
2、系統簡單,投資少,易控制;
3、運行費用低,系統壓損小(2000Pa);
4、副產物可綜合利用(可作為水泥的原料,筑路等建筑材料);
5、脫硫劑可以是碳酸鈉和輕燒氧化鎂,也可以是生石灰或熟石灰。
聲明:轉載此文是出于傳遞更多信息之目的。若有來源標注錯誤或侵犯了您的合法權益,請作者持權屬證明與本網聯系,我們將及時更正、刪除,謝謝。

使用微信“掃一掃”功能添加“谷騰環保網”